Webex Customer Assist: Supervisor in der Webex App
In diesem Artikel zeigen wir Ihnen die Einstellungen, Anzeigemöglichkeiten und weiteren Optionen die Supervisor mit Ihrer Webex Customer Assist Lizenz haben.
Videoanleitung
Unsere Videoanleitung beinhaltet alles, was es zur Webex Customer Assist Lizenz innerhalb der Webex App zu wissen gibt. In diesem Artikel zeigen wir Ihnen im speziellen die Ansicht(en) und Möglichkeiten, die ein Supervisor mit der Webex Customer Assist Lizenz hat.
Supervisoransicht
In Webex werden Benutzern einer Webex CX Assist Lizenz der Bereich Customer Experience angezeigt.

Ansicht: Agenten → Überwachung
Supervisor können über die Agenten → Überwachung Ansicht jederzeit den aktuellen Status ihrer Agenten einsehen. Das betrifft die unten beschriebenen Informationen.

- 1 Agentenname - Listet alle Benutzer auf, die als Agent dem Supervisor zugeordnet sind.
- 2 Agentenstatus - Gibt den Status des Agenten an.
- 3 Dauer des Agentenstatus - Gibt an, wie lange sich der Agent schon in dem unter 2 aufgezeigten Status befindet.
- 4 Warteschlange - Gibt an, in welcher Warteschlange sich ein Agent befindet.
- 5 Kontaktstatus - Gibt den Status des Kontakts an, welcher mit dem Agenten telefoniert.
- 6 Zeit im Kontaktstatus - Gibt an, wie lange sich der Kontakt schon in dem unter 5 aufgezeigten Status befindet.
- 7 Aktionen - Mittels den 3 Icons haben Sie folgende weitere Einstellungen:
 Überwachung - Schalten Sie sich als Supervisor in einen laufenden Anruf eines Agenten.
 Nachricht - Schicken Sie dem Agenten eine Webex Nachricht.
 Agent mit Warteschlange verbinden - Hier können die Agenten eines Supervisors von Warteschlangen an- und abgemeldet werden.
- 8 Weitere Optionen - Hier gibt es 2 weitere Einstellungen, die es Ihnen erlauben entweder den Agentenstatus zu ändern, oder den Agenten abzumelden.
Ansicht: Agenten → Statistiken
Wenn Sie als Supervisor Statistiken und Auswertungen zu Ihren Agenten einsehen möchten, so rufen Sie die Ansicht Agenten → Statistiken auf.

- 1 Datumsbereich - Geben hier einen Datumsbereich an, um nach den Daten aus diesem Zeitraum zu filtern.
- 2 Allgemein - Im mittleren Bereich finden Sie sämtliche allgemeine Statistiken. Diese umfassen.
- 3 Statistiken zu Agenten - Im unteren Bereich finden Sie sämtliche Statistiken bezogen auf einzelne Agenten.
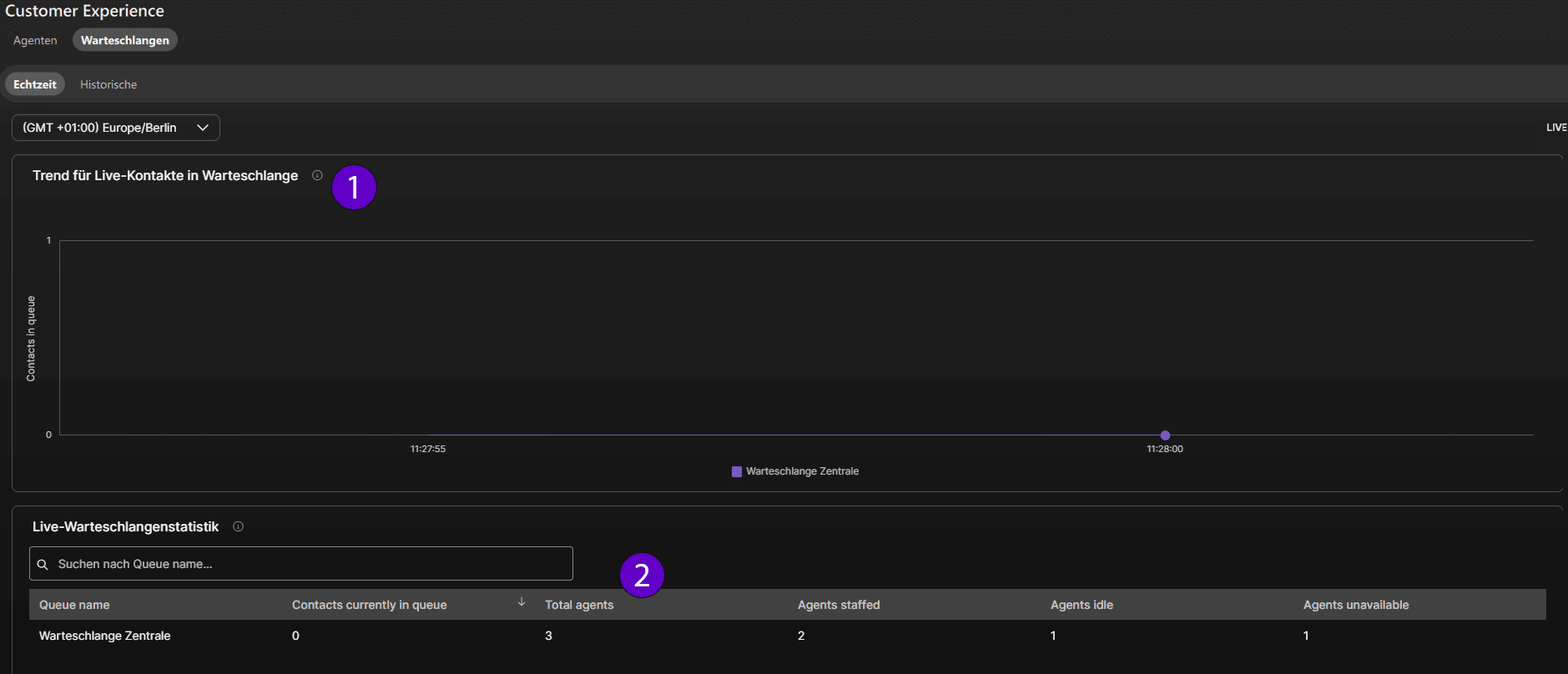
Ansicht: Warteschlangen → Echtzeit
Alle Informationen zu Ihren Warteschlangen (z.B. über das Anrufvolumen, oder die Auslastung der Agenten), finden Sie unter dem Punkt Warteschlangen → Echtzeit.

- 1 Live-Graph - Dieser Graph zeigt Ihnen im Live-Bild das Anrufvolumen der Warteschlange(n) an.
- 2 Agentenübersicht - Gibt Ihnen die Livedaten zu Ihren Agenten. Zeigt u.a. an, wie viele Agenten sich gerade in welcher Warteschlange befinden und wie viele davon aktiv oder nicht erreichbar sind.
Ansicht: Warteschlangen → Historische
Wenn Sie als Supervisor Statistiken und Auswertungen zu Ihren Warteschlangen einsehen möchten, so rufen Sie die Ansicht Warteschlangen → Historische auf.

- 1 Datumsbereich - Geben hier einen Datumsbereich an, um nach den Daten aus diesem Zeitraum zu filtern.
- 2 Statistiken - Sehen Sie hier sämtliche Statistiken ein.
Supervisor - Überwachung
Als Supervisor eines Agenten können Sie sich auch in die laufenden Anrufe der Agenten schalten.

Sobald ein Supervisor sich in einen bestehenden Anruf eines Agenten geschaltet hat, erhält er folgende Ansicht:

- 1 Teilnehmer - Auflistung aller Teilnehmer des Anrufs
- 2 Stummgeschaltet - Das ist die Standardeinstellung. Der Supervisor ist, wenn er dem Anruf beitritt stummgeschaltet und kann den Anruf mithören, ohne selber gehört zu werden.
- 3 Coaching - Mit der Coaching Funktion kann er Supervisor mit dem Agenten sprechen. Der externe Anrufteilnehmer hört den Supervisor nicht.
- 4 Barge in - Mit der Funktion greift der Supervisor in das aktive Telefonat ein. Es entsteht quasi eine 3er-Konferenz.
- 5 Halten - Der Anruf wird gehalten.