Analysen
Echtzeit-Analysen für den vollen Durchblick
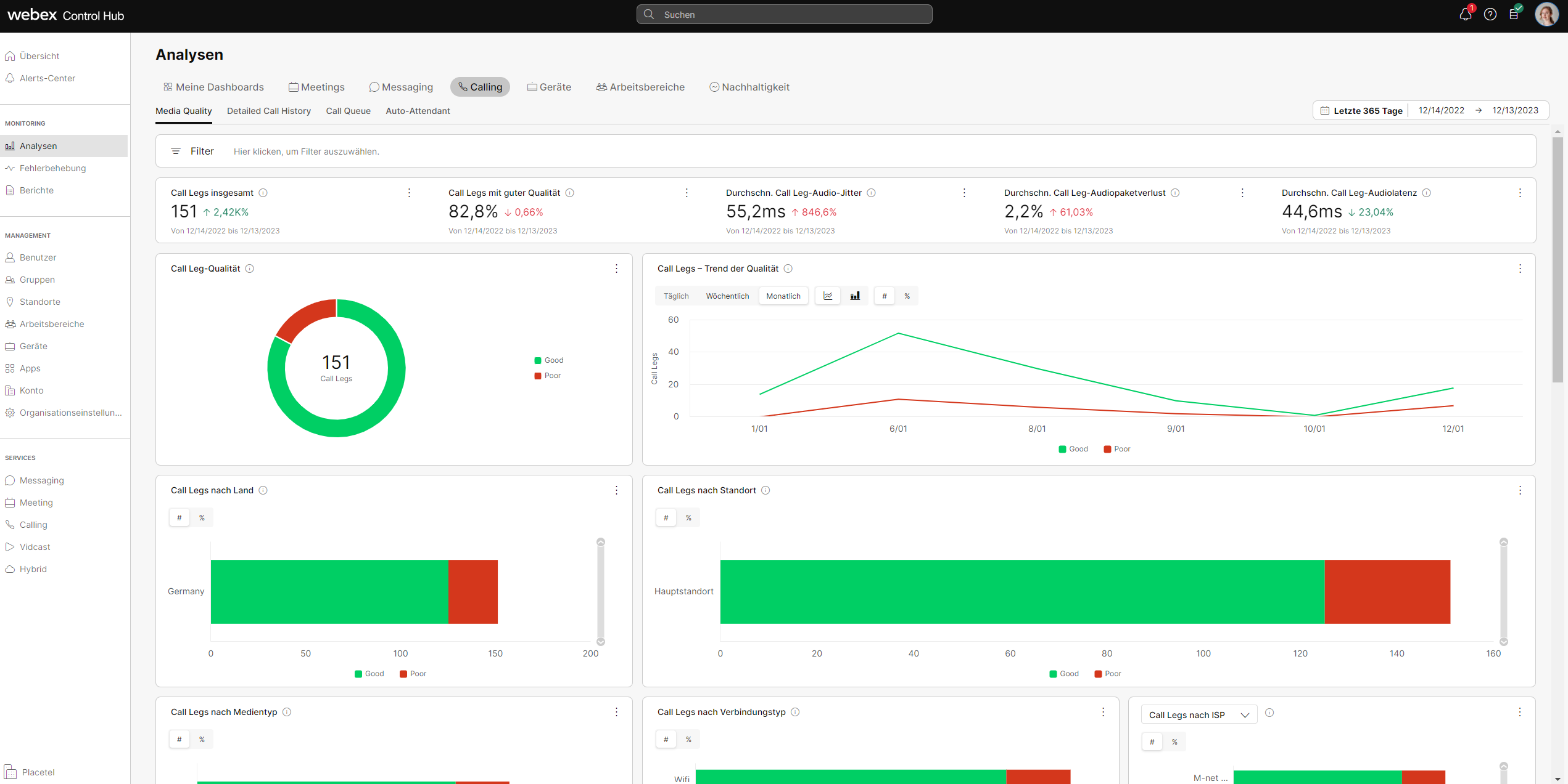
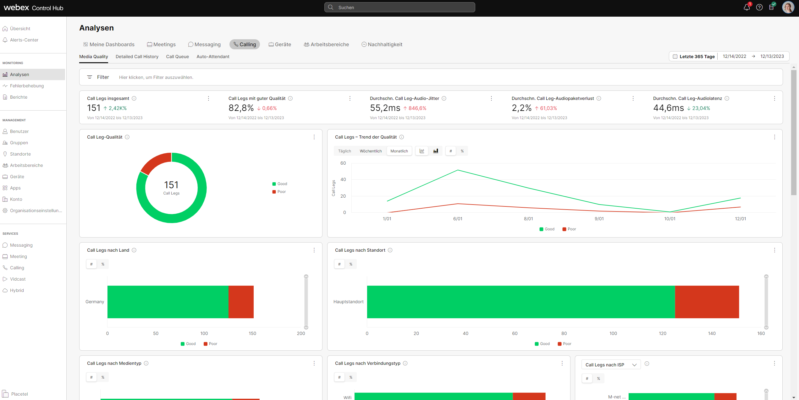
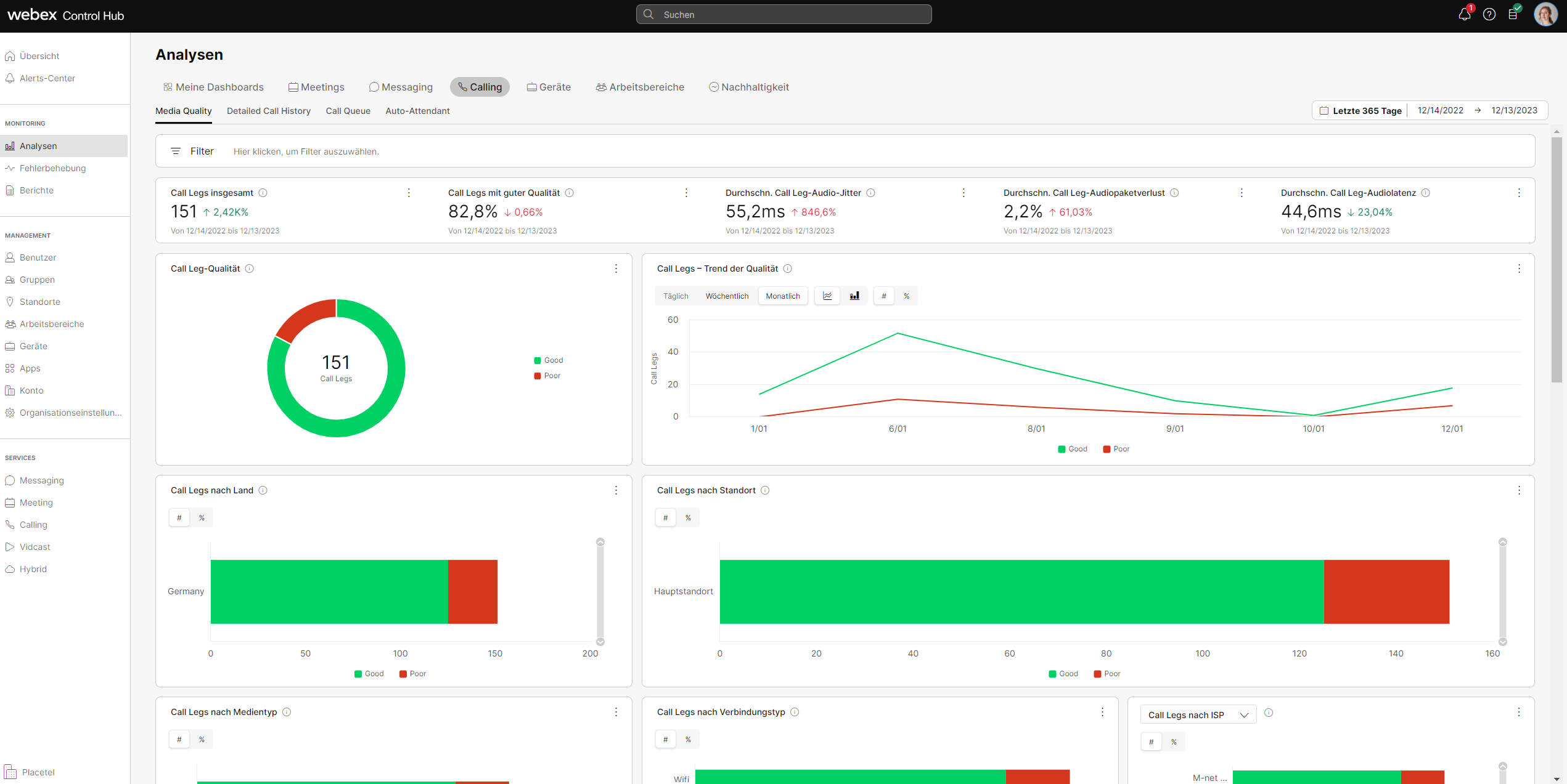
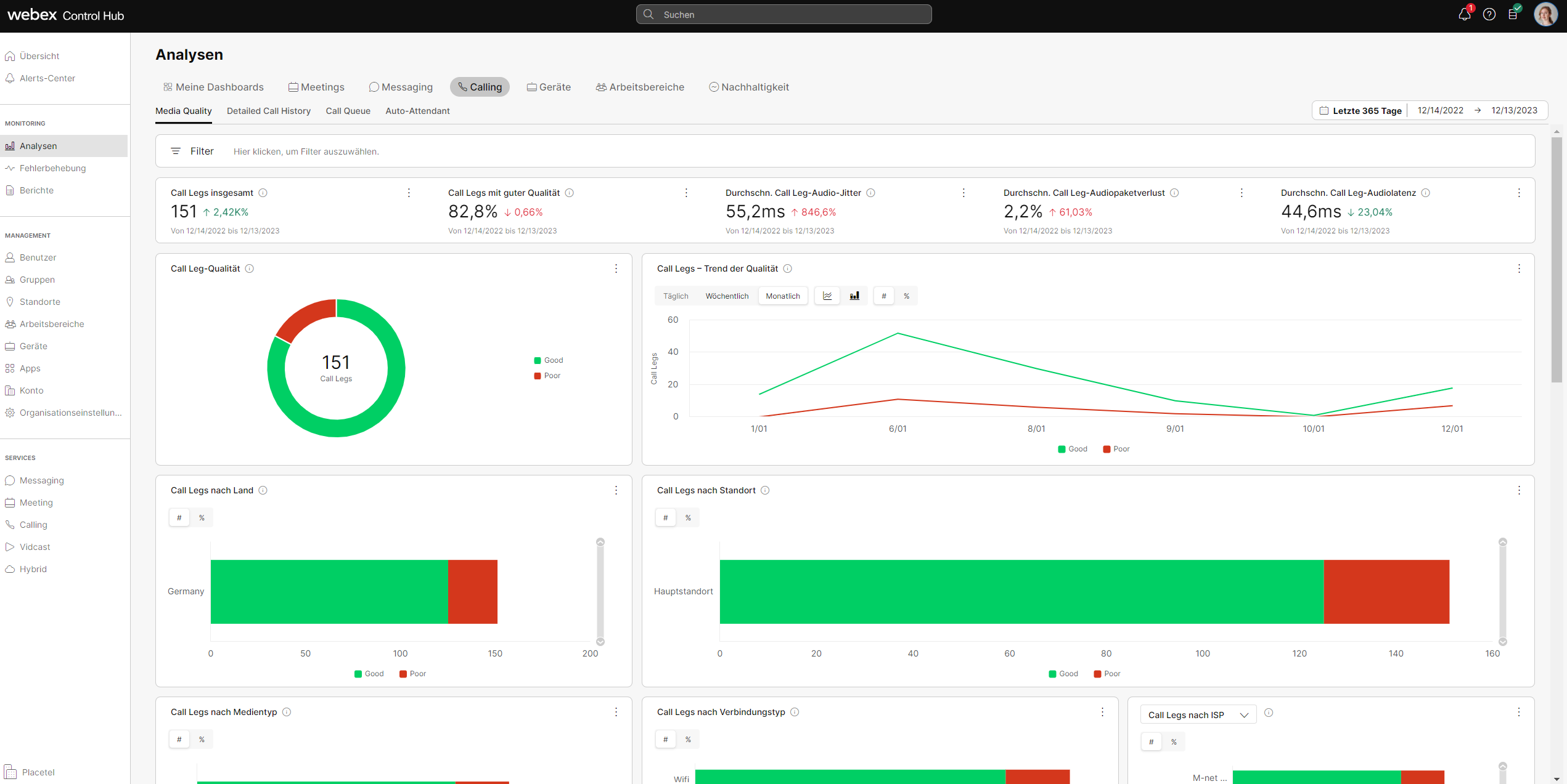
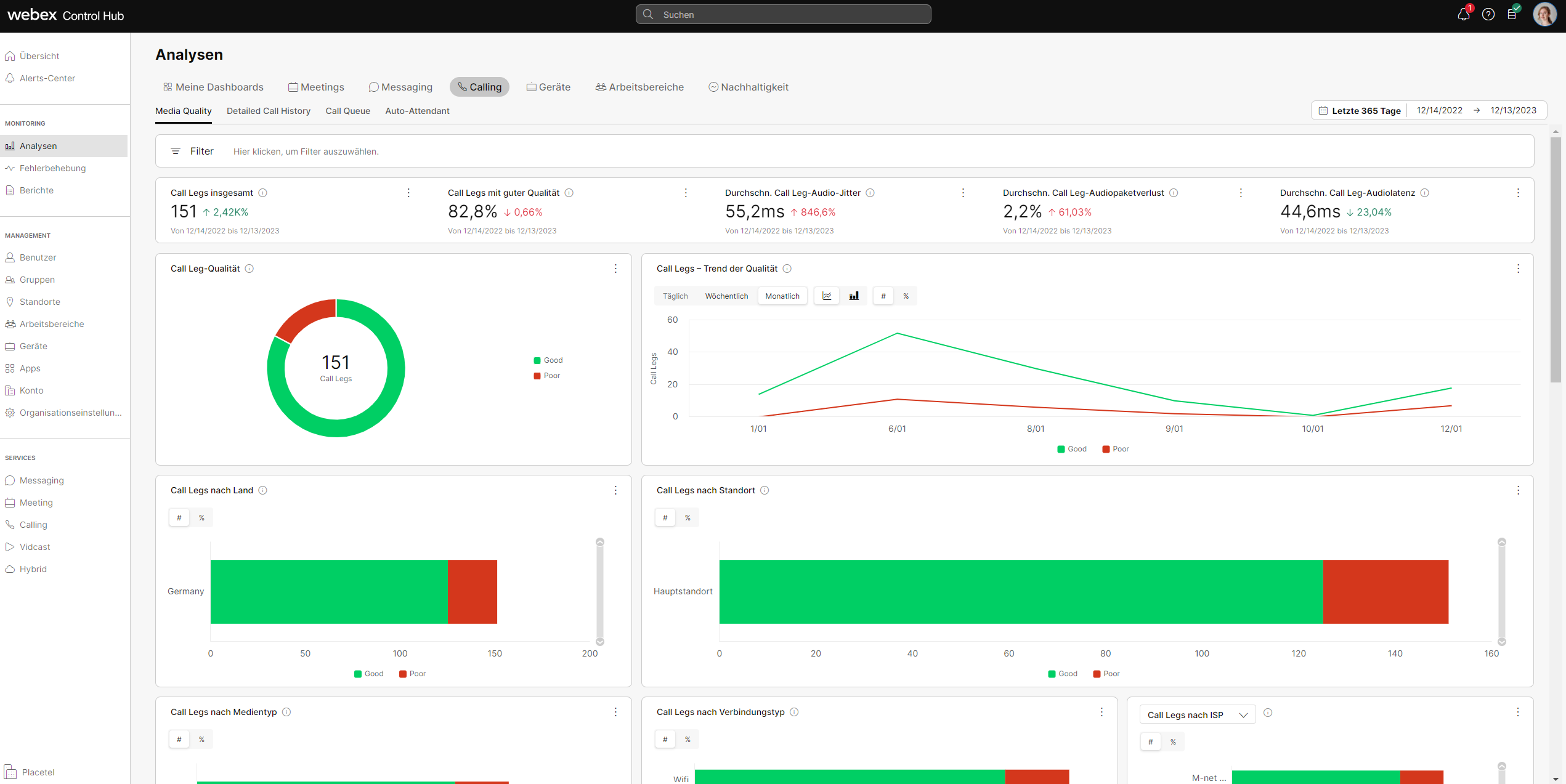
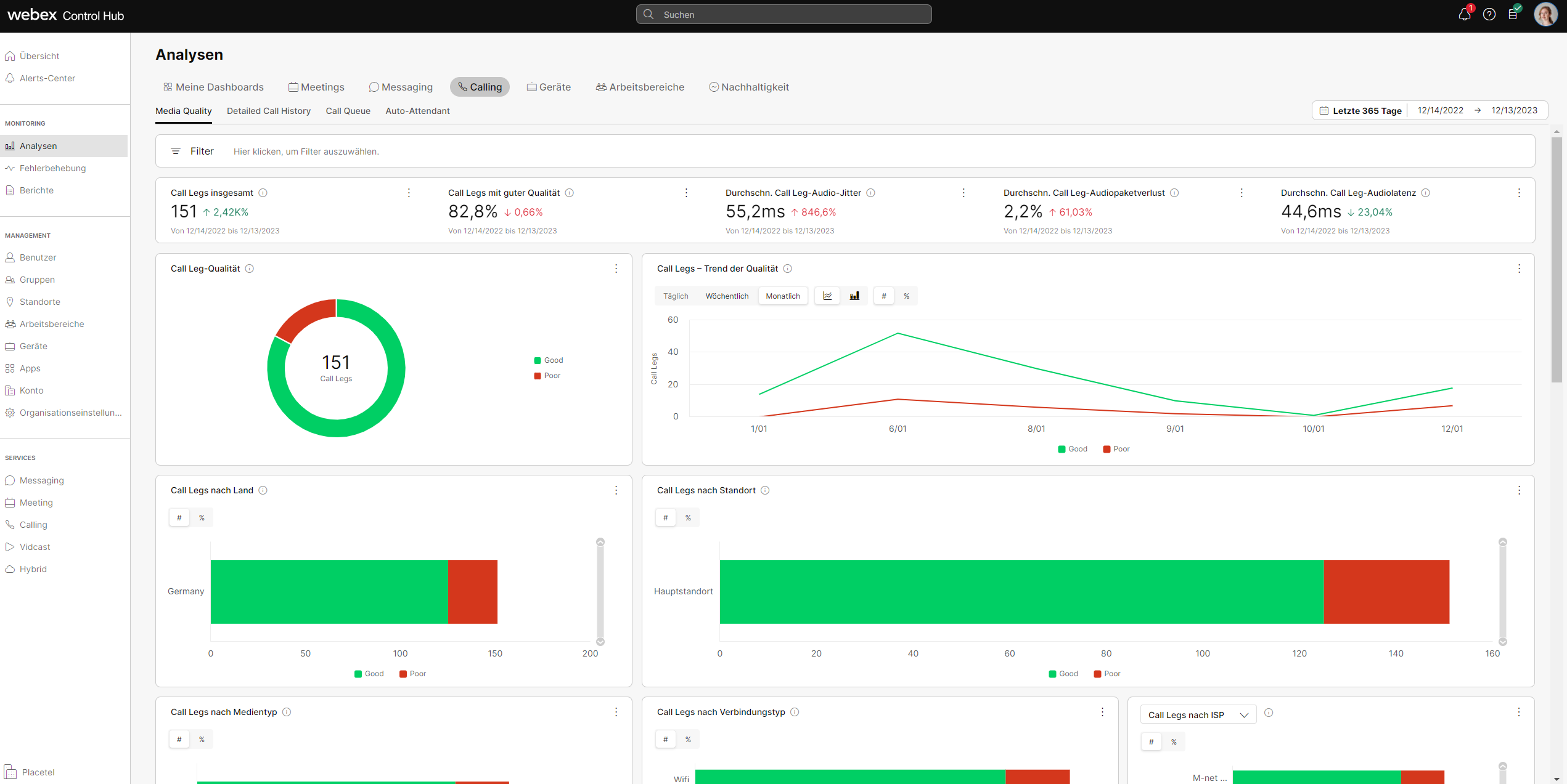
Im Control Hub bieten sich Ihnen fast unbegrenzte Möglichkeiten, die Nutzung aller Komponenten Ihrer Kommunikationslösung zu analysieren und Potenziale zur Verbesserung Ihrer Prozesse zu entdecken. Damit haben Sie immer den Überblick über die Nutzung Ihrer Telefonie und Meetings, Ihres Call Centers und aller verwendeten Geräte. Sie profitieren in unseren Analysen auch von Echtzeit-Updates vieler Parameter.
Umfangreiche Analysen von:
- Meetings & Messaging: Videoqualität, Engangement, Engangement, Teilnehmer, Audio, u.v.m.
- Calling: Gesprächsqualität, Anrufhistorie, Warteschlangen, Auto Attendant u.v.m.
- Geräte: Qualität und Nutzung
Kurzübersicht
- Individuelle Analysen aller Produktkomponenten
- Vielfältige Insights zu Nutzung und Troubleshooting
- Vielfältige Filter-Einstellungen
- Analyse mithilfe von Echtzeit-Daten
